๐Ÿ“ข [์—…๋ฐ์ดํŠธ] ์›”๊ฐ„๊ฒฐ์‚ฐ๋ณด๊ณ ์„œ ๊ธฐ๋Šฅ ์˜คํ”ˆ!

์Šคํ…”๋ผ ERP์— โ€˜์›”๊ฐ„๊ฒฐ์‚ฐ๋ณด๊ณ ์„œโ€™ ๊ธฐ๋Šฅ์ด ์ƒˆ๋กญ๊ฒŒ ์ถ”๊ฐ€๋˜์—ˆ์Šต๋‹ˆ๋‹ค. ํ•ต์‹ฌ ์žฌ๋ฌด ์ง€ํ‘œ์™€ ์ž๊ธˆยท๋งค์ถœ ํ๋ฆ„์„ ํ•œ๋ˆˆ์— ํ™•์ธํ•ด๋ณด์„ธ์š”.
๐Ÿ“ข [์—…๋ฐ์ดํŠธ] ์›”๊ฐ„๊ฒฐ์‚ฐ๋ณด๊ณ ์„œ ๊ธฐ๋Šฅ ์˜คํ”ˆ!

์›”๋ณ„ ์žฌ๋ฌด ํ˜„ํ™ฉ, ํ•œ๋ˆˆ์— ํ™•์ธํ•˜์„ธ์š”


์‚ฌ์—…์˜ ์žฌ๋ฌด ์ƒํƒœ๋ฅผ ์ ๊ฒ€ํ•  ๋•Œ
์—ฌ๋Ÿฌ ๋ฐ์ดํ„ฐ๋ฅผ ๋”ฐ๋กœ ์ •๋ฆฌํ•˜๊ณ  ๋น„๊ตํ•˜๋А๋ผ
์‹œ๊ฐ„์ด ์˜ค๋ž˜ ๊ฑธ๋ฆฌ์…จ๋‚˜์š”?

ํฉ์–ด์ง„ ์ •๋ณด๋ฅผ ํ•œ๋ˆˆ์— ๋ณผ ์ˆ˜ ์žˆ๋‹ค๋ฉด
์›”๋ณ„ ๊ฒฝ์˜ ๋ถ„์„์€ ํ›จ์”ฌ ๋” ๋นจ๋ผ์งˆ ์ˆ˜ ์žˆ์Šต๋‹ˆ๋‹ค.

์ด๋Ÿฌํ•œ ๋‹ˆ์ฆˆ๋ฅผ ๋ฐ˜์˜ํ•ด ์Šคํ…”๋ผ ERP [๊ฒฝ์˜๋ณด๊ณ ์„œ- ์‚ฌ์—…๊ด€๋ฆฌ]์—

โ€˜์›”๊ฐ„๊ฒฐ์‚ฐ๋ณด๊ณ ์„œโ€™ ๋ฉ”๋‰ด๊ฐ€ ์ƒˆ๋กญ๊ฒŒ ์ถ”๊ฐ€๋˜์—ˆ์Šต๋‹ˆ๋‹ค.


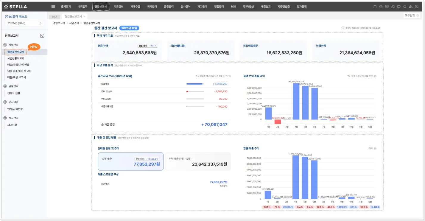
๐Ÿ“Š ์›”๊ฐ„๊ฒฐ์‚ฐ๋ณด๊ณ ์„œ๋ž€?

โ€˜์›”๊ฐ„๊ฒฐ์‚ฐ๋ณด๊ณ ์„œโ€™๋Š”
๋งค์›” ๋ฐ˜๋ณต๋˜๋Š” ๊ฒฐ์‚ฐ ๋ฐ์ดํ„ฐ๋ฅผ ํ•˜๋‚˜์˜ ํ™”๋ฉด์—์„œ ์‹œ๊ฐ์ ์œผ๋กœ ํ™•์ธํ•  ์ˆ˜ ์žˆ๋„๋ก ๋„์™€์ฃผ๋Š”
๋Œ€์‹œ๋ณด๋“œ ๊ธฐ๋ฐ˜์˜ ๊ฒฝ์˜ ๋ณด๊ณ ์„œ ๊ธฐ๋Šฅ์ž…๋‹ˆ๋‹ค.

์žฌ๋ฌด ์ง€ํ‘œ, ๋งค์ถœ, ์ž๊ธˆ ํ๋ฆ„ ๋“ฑ
๊ฒฝ์˜ ํŒ๋‹จ์— ํ•„์š”ํ•œ ํ•ต์‹ฌ ๋ฐ์ดํ„ฐ๋ฅผ ๋ชจ์•„
์›”๋ณ„ ์„ฑ๊ณผ๋ฅผ ๋น ๋ฅด๊ฒŒ, ๊ทธ๋ฆฌ๊ณ  ์ง๊ด€์ ์œผ๋กœ ํŒŒ์•…ํ•  ์ˆ˜ ์žˆ์Šต๋‹ˆ๋‹ค.


โœจ ์–ด๋–ค ์ •๋ณด๋“ค์„ ํ™•์ธํ•  ์ˆ˜ ์žˆ๋‚˜์š”?

์›”๊ฐ„๊ฒฐ์‚ฐ๋ณด๊ณ ์„œ์—์„œ๋Š” ๋‹ค์Œ๊ณผ ๊ฐ™์€ ํ•ญ๋ชฉ๋“ค์„ ํ•œ ํ™”๋ฉด์—์„œ ํ™•์ธํ•  ์ˆ˜ ์žˆ์Šต๋‹ˆ๋‹ค.


โœ… ํ•ต์‹ฌ ์žฌ๋ฌด ์ง€ํ‘œ

  • ๋‹น์›” ๊ธฐ์ค€ ํ˜„๊ธˆ ์ž”์•ก, ์™ธ์ƒ๋งค์ถœ์ฑ„๊ถŒ(AR), ์™ธ์ƒ๋งค์ž…์ฑ„๋ฌด(AP), ์˜์—…์ด์ต

  • ์ „์›” ๋Œ€๋น„ ์ฆ๊ฐ ์ •๋ณด๊นŒ์ง€ ํ•จ๊ป˜ ์ œ๊ณต๋˜์–ด
    ์žฌ๋ฌด ์ƒํƒœ์™€ ๋ณ€๋™ ์‚ฌํ•ญ์„ ๋น ๋ฅด๊ฒŒ ํŒŒ์•…ํ•  ์ˆ˜ ์žˆ์Šต๋‹ˆ๋‹ค


โœ… ์ž๊ธˆ ํ๋ฆ„ ๋ถ„์„

  • ์›”๊ฐ„ ์ž๊ธˆ ์ˆ˜์ง€ ๋‚ด์—ญ๊ณผ ์ฃผ์š” ํ•ญ๋ชฉ๋ณ„ ์ง‘๊ณ„ ํ˜„ํ™ฉ ํ™•์ธ

  • ์†์ต ์ถ”์ด ๊ทธ๋ž˜ํ”„๋ฅผ ํ†ตํ•ด
    ๊ธฐ๊ฐ„๋ณ„ ์‹ค์  ๋ณ€ํ™”์™€ ๋ˆ„์  ํ๋ฆ„์„ ํ•œ๋ˆˆ์— ํŒŒ์•…ํ•  ์ˆ˜ ์žˆ์Šต๋‹ˆ๋‹ค


โœ… ๋งค์ถœ ๋ฐ ์˜์—… ํ˜„ํ™ฉ

  • ๋‹น์›” ๋ฐ ๋ˆ„์  ์—ฐ๊ฐ„ ๋งค์ถœ ํ˜„ํ™ฉ์„ ํ•จ๊ป˜ ์ œ๊ณต

  • ๋งค์ถœ ์ถ”์ด ๊ทธ๋ž˜ํ”„์™€ ์ „์›” ๋Œ€๋น„ ์ฆ๊ฐ๋ฅ  ํ‘œ์‹œ๋กœ
    ์‹ค์ ์˜ ๋ณ€๋™ ์ถ”์ด๋ฅผ ๋ช…ํ™•ํ•˜๊ฒŒ ๋ถ„์„ํ•  ์ˆ˜ ์žˆ์Šต๋‹ˆ๋‹ค


๐Ÿ’ก ์–ด๋–ค ์ ์ด ๋‹ฌ๋ผ์ง€๋‚˜์š”?

๊ธฐ์กด์—๋Š” ๋‹ค์–‘ํ•œ ์ž๋ฃŒ๋ฅผ ๋”ฐ๋กœ ํ™•์ธํ•ด์•ผ ํ–ˆ๋˜
์›”๊ฐ„ ์žฌ๋ฌด ๋ถ„์„ ์—…๋ฌด๋ฅผ
โ€˜์›”๊ฐ„๊ฒฐ์‚ฐ๋ณด๊ณ ์„œโ€™ ํ•˜๋‚˜๋กœ ์ •๋ฆฌํ•  ์ˆ˜ ์žˆ์Šต๋‹ˆ๋‹ค.

โœ”๏ธ ๋ถ„์‚ฐ๋œ ๋ฐ์ดํ„ฐ๋ฅผ ํ†ตํ•ฉํ•ด ์žฌ๋ฌด ๊ด€๋ฆฌ ํšจ์œจ์„ฑ ํ–ฅ์ƒ
โœ”๏ธ ์‹œ๊ฐํ™”๋œ ๊ทธ๋ž˜ํ”„๋กœ ์‹ค์  ํ๋ฆ„์„ ์ง๊ด€์ ์œผ๋กœ ํŒŒ์•…
โœ”๏ธ ๋ณด๊ณ ์„œ ์ž‘์„ฑ ๋ฐ ๋ณด๊ณ  ์‹œ๊ฐ„ ๋‹จ์ถ•


โœ” ์ด๋Ÿฐ ๋ถ„๋“ค๊ป˜ ์ถ”์ฒœํ•ฉ๋‹ˆ๋‹ค

  • ๋งค์›” ์žฌ๋ฌด ๋ฐ์ดํ„ฐ๋ฅผ ์ข…ํ•ฉํ•ด ๋ฆฌํฌํŠธ๋ฅผ ์ž‘์„ฑํ•˜์‹œ๋Š” ๋ถ„

  • ์ „์›” ๋Œ€๋น„ ์‹ค์  ์ถ”์ด์™€ ์ž๊ธˆ ํ๋ฆ„์„ ํ•œ๋ˆˆ์— ๋ณด๊ณ  ์‹ถ์€ ๋ถ„

  • ๊ฒฝ์˜ ํŒ๋‹จ์„ ์œ„ํ•œ ํ•ต์‹ฌ ์ˆ˜์น˜๋ฅผ ๋น ๋ฅด๊ฒŒ ํŒŒ์•…ํ•˜๊ณ  ์‹ถ์€ ๋ถ„

  • ์‹ค์  ํ๋ฆ„๊ณผ ์žฌ๋ฌด ๋ณ€ํ™”์— ๋Œ€ํ•œ ์ธ์‚ฌ์ดํŠธ๊ฐ€ ํ•„์š”ํ•œ ๋ถ„


๐Ÿ“Ž ์ง€๊ธˆ ๋ฐ”๋กœ ์‚ฌ์šฉํ•ด๋ณด์„ธ์š”

โ€˜์›”๊ฐ„๊ฒฐ์‚ฐ๋ณด๊ณ ์„œโ€™๋Š”
๋‹จ์ˆœํ•œ ๋ณด๊ณ ์„œ๊ฐ€ ์•„๋‹Œ
๊ฒฝ์˜ ๊ด€๋ฆฌ์˜ ํšจ์œจ์„ฑ์„ ๋†’์ด๋Š” ์‹ค๋ฌด ์ค‘์‹ฌ ๋„๊ตฌ์ž…๋‹ˆ๋‹ค.

์ง€๊ธˆ ์Šคํ…”๋ผ ERP์—์„œ ์ƒˆ๋กญ๊ฒŒ ์ œ๊ณต๋˜๋Š”
โ€˜์›”๊ฐ„๊ฒฐ์‚ฐ๋ณด๊ณ ์„œโ€™ ๊ธฐ๋Šฅ์„ ์ง์ ‘ ํ™•์ธํ•ด๋ณด์„ธ์š”!

Share article

์Šคํ…”๋ผERP ๊ณต์‹ ๋ธ”๋กœ๊ทธ